Traceroute continu affiché dans la barre de menus
🔍 En bref :
- Traceroute mis à jour en continu
- Visualisation heatmap, sparkline ou barres
- Affichage de la latence, perte de paquets et nom d’hôte par saut
- Graphique sparkline dans la barre de menus
- Surveillance du débit montant et descendant
🔍 En détail :
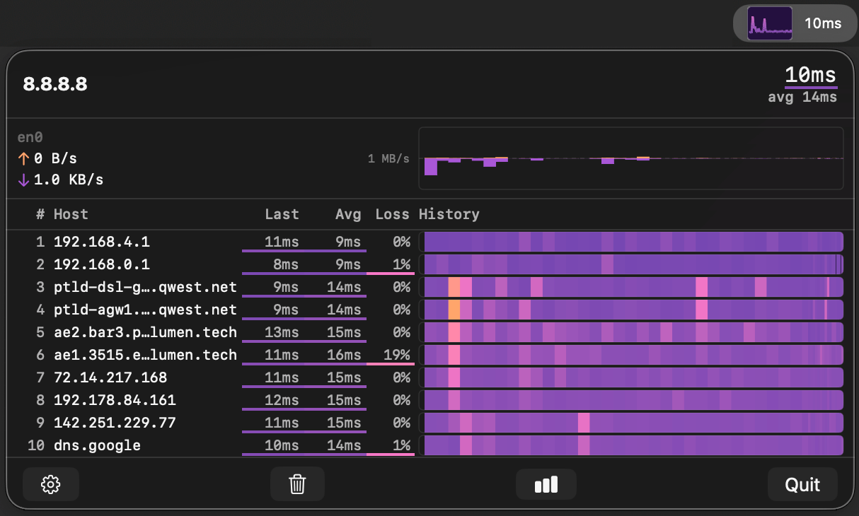
TraceBar montre un traceroute en temps réel directement dans la barre de menus, offrant une heatmap des latences par saut.
Chaque saut affiche la latence, le taux de perte de paquets et le nom d’hôte, mis à jour continuellement.
Le sparkline intégré dans la barre de menus fournit une vue d’ensemble instantanée de la latence vers la destination.
Quinze thèmes de couleur permettent de choisir entre visualisations heatmap, sparkline ou barres.
L’application utilise des sockets ICMP non privilégiés, fonctionne entièrement dans le sandbox macOS et ne nécessite aucun accès root.
Un moniteur de bande passante affiche le débit montant et descendant de l’interface réseau active.
Toutes les données restent en mémoire et sont supprimées à la fermeture de l’application, aucune collecte ni transmission vers des serveurs.

Gratuit
https://tracebar.app
https://apps.apple.com/us/app/tracebar/id6760156527?mt=12
Fiche publiée pour la première fois le 10/04/2026 et dernière mise à jour le 18/04/2026
Views: 3


