Burrow
🔍 En bref :
- Nettoyage de fichiers temporaires et caches
- Analyse de l’utilisation du disque
- Désinstallation complète des applications
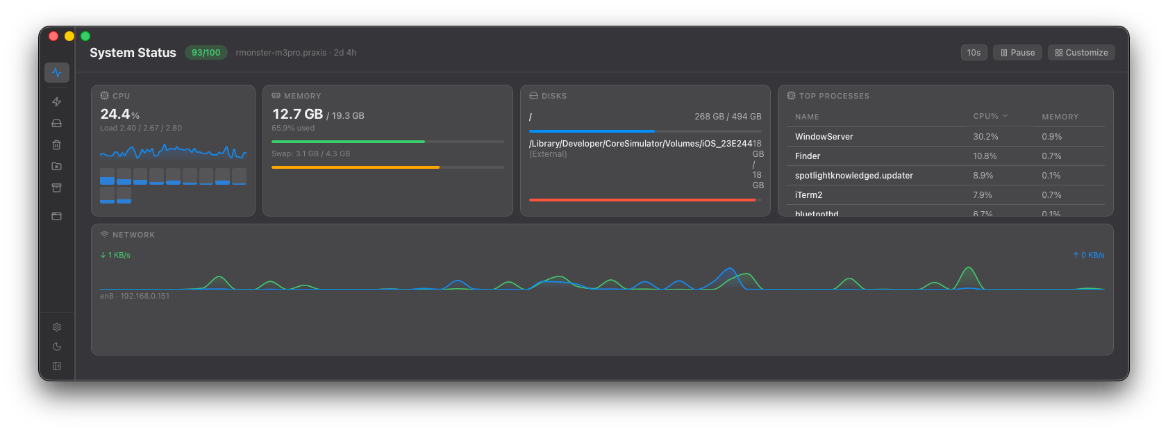
- Surveillance des performances du système
- Interface intuitive et personnalisable
🔍 En détail :
Burrow est une application macOS conçue pour nettoyer, optimiser et surveiller votre Mac. Elle offre une interface intuitive et personnalisable pour gérer les performances de votre système.
Burrow permet de nettoyer les fichiers temporaires et les caches, d’analyser l’utilisation du disque, et de désinstaller complètement les applications. Elle inclut également des fonctionnalités de surveillance des performances du système, telles que l’utilisation du CPU, de la mémoire, du disque et du réseau.
L’application est basée sur Mole, un outil en ligne de commande pour macOS, et offre une interface graphique pour faciliter l’utilisation de ces fonctionnalités. Burrow est open source et disponible gratuitement sur GitHub.

Gratuit
https://github.com/rmonst3r/burrow-public
Views: 10



